Effect Days: March 19-21, 2025 | Tuscany, ItalyGet tickets ↗

The best way to
ship fastership fasterin TypeScript

Effect: Next-Generation TypeScript
  • Maximum Type-safety (incl. error handling)
  • Makes your code more composable, reusable and testable
  • Extensive library with a rich ecosystem of packages
  • Clustering and Workflows (Alpha)

Effect works everywhere:

Node.jsDenoBunCloudflare workersChrome

And with everything:

ReactSolid.jsViteNext.jsTauri

Make the hard things easy

As your application grows, Effect scales with it - keeping your code simple and maintainable.

Complexity(Lower is better)Without EffectWith Effect
Features

Without Effect

  • 1
  • 2
  • 3
  • 4
  • 5
  • 6
  • 7
  • 8
  • 9
  • 10
  • 11
  • 12
  • 13
  • 14
  • 15
  • 16
  • 17
  • 18
  • 19
async function getTodo(
id: number
): Promise<
| { ok: true; todo: any }
| { ok: false; error: "InvalidJson" | "RequestFailed" }
> {
try {
const response = await fetch(`/todos/${id}`)
if (!response.ok) throw new Error("Not OK!")
try {
const todo = await response.json()
return { ok: true, todo }
} catch (jsonError) {
return { ok: false, error: "InvalidJson" }
}
} catch (error) {
return { ok: false, error: "RequestFailed" }
}
}

With Effect

  • 1
  • 2
  • 3
  • 4
  • 5
  • 6
  • 7
const getTodo = (
id: number
): Effect.Effect<unknown, HttpClientError> =>
httpClient.get(`/todos/${id}`).pipe(
Effect.andThen((response) => response.json),
Effect.scoped
)

The missing standard library for TypeScript

TypeScript/JavaScript, the most popular programming language, is still missing a standard library. Effect is filling this gap by providing a solid foundation of data structures, utilities, and abstractions to make building applications easier.

See 2022 State of JavaScript survey

Most desired JS features

2022 State of JavaScript survey
  • 2. Standard LibraryDocs
  • 4. Immutable Data StructuresDocs
  • 5. ObservableDocs
  • 6. Pipe OperatorDocs
  • 8. Pattern MatchingDocs

Powerful building blocks

Every part of the Effect ecosystem is designed to be composable. The Effect primitives can be combined in many different ways to tackle the most complex problems.

  • Immutable data structures
  • Asynchronous queues & pub-sub
  • Configuration & dependency management
Read documentation

No more one-off dependencies

With Effect the batteries are included. Regardless of the application, your package.json will have never been this small.

  • Data validation & serialization
  • Frameworks for CLI & HTTP applications
  • Powerful abstractions for every platform
Read documentation

Never try & catch again

Effect doesn't shy away from errors — it embraces them as a fact of life. Successfully handle failure with the built-in error-handling primitives.

  • Type-safe errors as values
  • Powerful retry & recovery APIs
  • Tools for logging & tracing
Read documentation

Let's see some example code

Doing the right thing in TypeScript is hard. Effect makes it easy!
We have collated some examples to show you how Effect can be utilized in your next project.

  • Effect helps you with handling errors, async code, concurrency, streams and much more.
  • Effect provides a unified replacement for many one-off dependencies.
  • Effect integrates deeply with your current tech stack.

Effect helps you with handling errors, async code, concurrency, streams and much more.


Without Effect

  • 1
  • 2
  • 3
  • 4
  • 5
const main = () => {
console.log('Hello, World!')
}

main()
$
bun src/index.ts

Hello, World!

With Effect

  • 1
  • 2
  • 3
  • 4
  • 5
import { Console, Effect } from 'effect'

const main = Console.log('Hello, World!')

Effect.runSync(main)
$
bun src/index.ts

Hello, World!

Effect gives you new Superpowers

Composable & Reusable

Everything in the Effect ecosystem is designed to work together. Building applications with Effect feels like playing with Lego.

Maximum Type-Safety

Effect leverages the full power of TypeScript to give you confidence in your code. From errors to managing dependencies — if it compiles, it works.

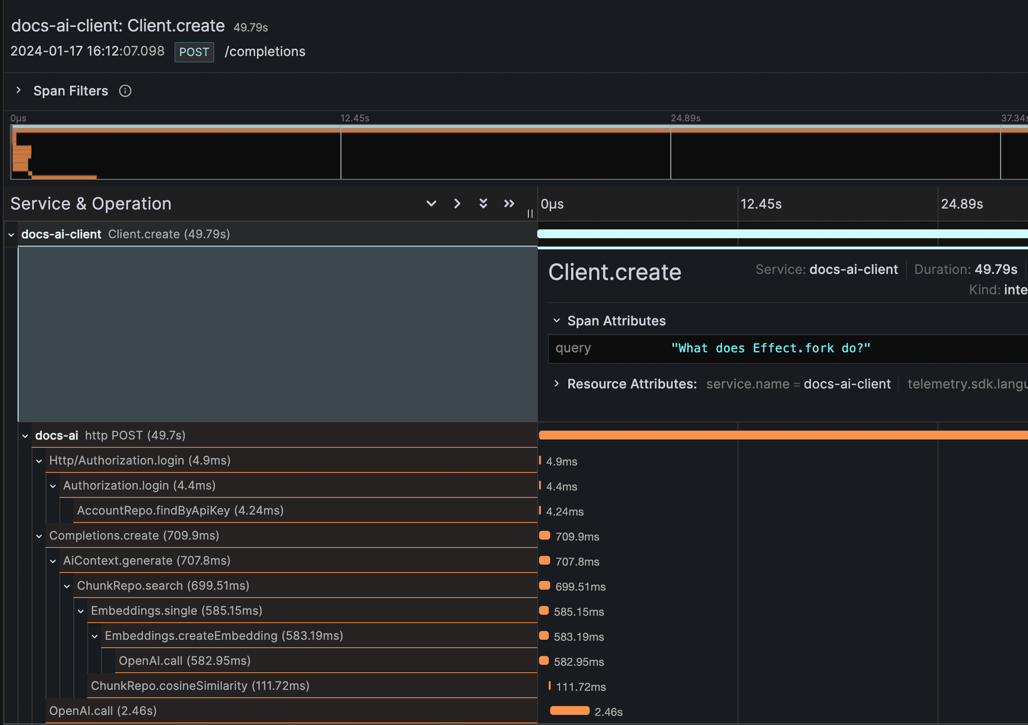
Built-In Tracing

The built-in support for tracing is first-class. Effect integrates seamlessly with OpenTelemetry to give you full visibility over your application's performance.

Built-In Metrics

Effect has built-in support for metrics. You can use the provided OpenTelemetry exporter to integrate with a wide range of dashboards.

Easy to refactor

Make changes to your app with confidence. Effect's powerful abstractions make it easy to refactor your code without breaking anything.


What Effect users are saying

Effect is the 🐐 of TypeScript - Rust style error handling - Retries, Concurrency, Streams, … - Missing standard library

Tobias Lins
Tobias Lins
Product Engineer at Vercel

Effect is so, so good. Error handling in TypeScript has always felt so haphazard. Effect makes it feel effortless. And that’s only a tiny part of what makes Effect such a great set of libraries. Keep up the great work!

Devin Jameson
Devin Jameson
Software engineer at PolyCam

I LOVE Effect, been using it for a month now and it took a minute to figure out how to build composable services, but oh-my-god my code has never been this sexy.

David Peter
David Peter
Functional programmer in TypeScript

Delightfully, Effect is one of those rare tools that lift you up & educate you to become a better developer; Sustainably and well beyond the framework itself. And it does so both /effect/ively and *very* gently... Also, our community is *chefs kiss*

Sebastian Lorenz
Sebastian Lorenz
TypeScript Engineer

Okay, so what's the catch?

Learning curve

Learning Effect can be quite daunting but it doesn’t take long for you to be productive. It’s similar to learning TypeScript. It’s worth it.

Different programming style

To ensure a high level of type-safety, composabilty and tree-shakability, Effect's programming style might be different from what you're used to.

Extensive API surface

Effect has an API for every situation. While it may take some time to learn them all, a handful of the most common ones will get you a long way.

Frequently asked questions

Can I incrementally adopt Effect?

Yes! Adopting Effect you can start by refactoring small portions of your app, usually the ones with higher complexity, and keep going as you see fit

Does Effect scale?

Effect was built for production since the very beginning, we take good care of making everything as performant as possible, by providing you with better ways to deal with concurrency and great observability finding bottlenecks in your program becomes easy

Do I have to know functional programming?

No! While Effect makes usage of Functional Programming principles and patterns internally you can be proficient in Effect by simply using it as a smart Promise and forget that there is even a thing called Functional Programming

The library is huge, do I have to know it all?

No! Every module in Effect is made with a specific problem in mind that is deemed to be common enough but you don't need to know everything, in fact you can harness 80% of the productivity gain by just learning a few functions and 2-3 core modules.

What's the minimum bundle size?

The core of Effect is a runtime system that weights about 15k when compressed and tree-shaken, the rest scales with usage. If you end up using 100k of Effect code there is a good chance your app would have been 1Mb if not using Effect

Any more questions?

Feel free to reach out in our Discord community!

Join our Discord

Join our welcoming community

Community member
Community member
Community member
Community member
Community member
Community member
Community member
Community member
Community member
Community member
Community member
Community member
Community member
Community member
Community member
See all contributors
Join Discord

2000+ community members

305 currently online

Start to
ship faster
in TypeScript

Effect makes it easy to build typed, robust & scalable applications. Check out our friendly documentation to get started.